熱門新聞
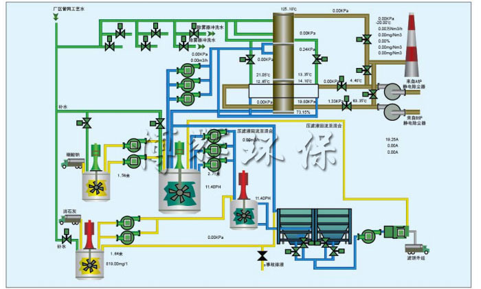
SHD-W文丘里棒式脫硫塔
宜興博輝環(huán)??萍加邢薰?/p>
聯(lián)系人:楊先生
手 機(jī):13915375898
電 話:0510-87876636
傳 真:0510-87876636
網(wǎng)址:www.muyingyuezi.com
郵 箱:[email protected]
地 址:江蘇省宜興市和橋鎮(zhèn)創(chuàng)業(yè)園純江路9號(hào)
備案號(hào):蘇ICP備13022895號(hào)